- 易迪拓培训,专注于微波、射频、天线设计工程师的培养
瞬态特性测量程序块中重新初始化游标的逻辑
录入:edatop.com 点击:
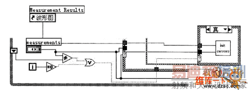
此处的控制逻辑如图所示。这些控制逻辑在其他几个分支选择逻辑功能块中都同样用到,因此,将 其作为公用程序逻辑块放在分支选择逻辑块之外。其中Wmf Graph引用和测量结果波形图的引用相连接, 从而与重新初始化Ⅵ控件的该属性相连接。

图 重新初始化游标控件的控制逻辑
需要处理的游标控制逻辑包括在while循环控制体前后相邻两次循环过程中的移位寄存器、保存测量结 果波形图上游标的属性、判断逻辑中对测量结果游标属性和移位寄存器所保存数据的联系和判断、逻辑判 断结果确定循环是否重新开始(即对循环次数此时是否为零进行判断)、把判断结果输入到重新初始化游 标控件所在的if逻辑判断块中。
如果判断结果为逻辑真,那么进行重新初始化游标,否则,不必进行初始化游标。默认的Transition Meas。块为初始化对象,此时该if逻辑判断为真时进行重新初始化游标控制。而对应的case选择块中不同 的瞬态测量选项则可以直接连接到重新初始化游标Ⅵ中,从而和重新初始化游标逻辑中的列表选择属性相 联系,实现对不同瞬态测量特性的控制。
上一篇:PWM电路自动测试系统设计方案
下一篇:数宇万用表使用注意事项


