- 易迪拓培训,专注于微波、射频、天线设计工程师的培养
LabVIEW中XY 曲线显示方法心得
录入:edatop.com 点击:
LabVIEW中有很多图形显示控件,最常用的有三个:波形图(Waveform Graph),波形图(Waveform Chart),XY图(XY Graph)。本文主要讲本人使用XY图的一些心得,多有不足,还望各位海涵。


XY图专门用于表示Y值随X值得变化规律,很多资料中都说“XY图只能用来一次显示接收到的数据,并无实时显示能力”,但是合理编程,还是可以实时显示的,下文中我会讲到这样一种实时显示方法。XY图控件位置为:前面板——图形——XY图,其完整路径及控件如下:


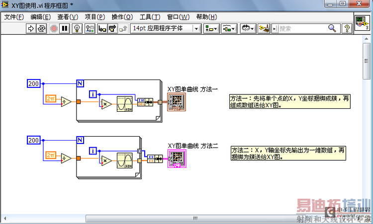
下面来说XY图的应用。首先是单曲线的显示,有两种方法。
方法一:先将单个点的X,Y坐标捆绑成簇,再组成数组送给XY图;
方法二:X,Y轴坐标先输出为一维数组,再捆绑为簇送给XY图。

对于两条曲线显示,有多种方法。
方法一:将两条曲线的坐标分别捆绑为簇,再组成数组送给XY图(和单曲线显示方法一类似);
方法二:各曲线X,Y轴坐标输出为一维数组,分别捆绑为簇之后,再创建簇数组送给XY图(和单曲线显示方法一类似);





