- 易迪拓培训,专注于微波、射频、天线设计工程师的培养
LabVIEW的移位寄存器
在循环结构中经常用到一种数据处理方式,即把第i次循环执行的结果作为第i+1次循环的输入,LabVIEW循环结构中的移位寄存器可以实现这种功能。在循环结构框左侧或右侧边框单击鼠标右键,在弹出的快捷菜单中选择“添加移位寄存器”,添加移位寄存器,如图1所示。
图2和图3分别显示为For循环结构和While循环结构添加移位寄存器后的结果移位寄存器在循环结构框的左右两侧是成对出现的,一个寄存器右侧的端子只能有一个元素,而左侧的端子可以有多个元素。移位寄存器的颜色和输入数据类型的系统颜色相同,在数据为空(没有输入)时是黑色。

图1 添加移位寄存器

图2 For循环结构中的移位寄存器

图3 While循环结构中的移位寄存器
例:利用循环结构计算1+2+3+,¨+99+100的结果。
· 第1步:在程序框图中,放置一个For循环结构框,并在循环结构中添加一个移位寄存器,如图4所示。
· 第2步:添加循环程序。设置i+1作为加法器的一个输入(循环次数i从o开始计数),移位寄存器左侧端子作为加法器的另一个输入,输出和移位寄存器右侧端子相连,如图5所示。最后结果输出循环框。注意,此时只需要输出最后一次循环的结果,不启动自动索引功能。

图4 For循环结构框

图5 For循环循环程序
· 第3步:设置循环次数,输出结果。循环次数N设置为100,将最后的结果输出至前面板的显示控件“结果”,完整的程序如图6所示。注意,此时只需要输出最后一次循环的结果,不启动自动索引功能。 [p]
· 第4步:显示结果。运行程序,前面板结果如图7所示。

图6 完整程序框图

图7 前面板结果
在移位寄存器上单击鼠标右键,在弹出的快捷菜单中选择“添加元素”可为左侧端子添加一个元素;选择“删除元素”删除一个元素;选择“删除全部”则删除整个移位寄存器。在一个循环框中可以添加多个移位寄存器,如图8所示。

图8 移位寄存器元素
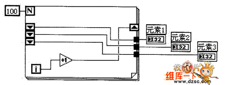
移位寄存器左侧端子的元素分别对应前几次循环寄存器的输入。
如图9所示的程序中,元素1对应前一次循环寄存器的输入99,元素2对应前两次的循环的输入98,元素3对应前三次循环的输入97。前面板的结果如图10所示。

图9 多元素移位寄存器
在一个循环框中可以添加多个移位寄存器,图11所示为多个寄存器的程序。

图10 前面板结果

图11 多个移位寄存器
上一篇:LabVIEW的For循环
下一篇:LabVIEW
8.2中的几何操作


