- 易迪拓培训,专注于微波、射频、天线设计工程师的培养
一种用于WLAN的双频反C形CPW馈电天线
作者:周成森
近年来,随着无线局域网(WLAN)的广泛应用,人们随时随地都可以享受到便捷的无线通信。为了更大程度地满足用户的需求,新的无线局域网(WLAN)必须覆盖2.4 GHz(2.4~2.484 GHz)、5.2 GHz(5.15~5.35 GHz)和5.8 GHz(5.725~5.825 GHz)这儿个频段,这对天线工程师提出了新的要求。国内外已绎对此进行了大量研究。文献提出了一种半U型开槽叠层宽带做带天线。这种天线结构简单并可覆盖5.2 GHz和5.8 GHz的频带,但无法满足IEEE802.11h在2.4 GHz频段上使用要求。而利用共面波导馈电的终端开路的矩形环单极子天线同样是结构简单,但在5.8GHz的频段上有所不足。文献提出了一种E形微带贴片和一个偶极子组成的天线。该天线虽然可以在两个频段内工作,但在2.4 GHz的频带内-10 dB阻抗带宽不足以完全覆盖2.400~2.484 GHz的频率范围。文献提出一种G型单极子天线可满足带宽的需要,但11个自由量较多,使得天线设计较为复杂。文献中的平板单极子天线利用一片有切角的矩形单极子实现了完全覆盖WLAN的所需范围,结构简单,然而面积过大。同时微波存取全球互通(wiMAX)所用的3.3~3.6 GHz处于WLAN的频段之问。为达到陷波的效果,可在一个超宽带单极子天线中加入微带线以起到频段阻断的作用。或者在共面波导的超宽带单极子上开C型槽起到频带阻断的作用。然而这些设计同时也增加了天线系统的复杂性。W.C.Liu提出了一种结构简单的双频CPW天线。
基于共面波导(CPW)的研究,文中提出了一种具有共面波导结构的反C型单极子双频天线。通过对天线的仿真优化,可以看出天线具有体积小、结构简单的特点,且能同时工作在无线局域网的多个频段上。
1 天线设计
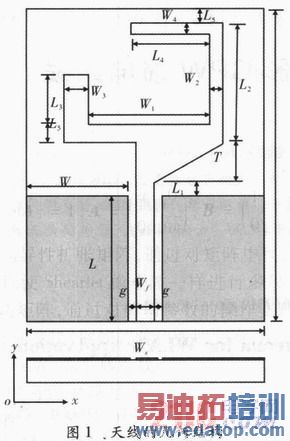
天线结构如图1所示。图中该天线是一个有缺口的环形单极子、环形单极子底部一边采用渐变结构,这种结构使得天线从一个谐振频率平坦地过渡到另一个谐振频率上,从而实现单极子天线在较宽的频带上实现阻抗匹配。整个天线如同一只扳手,而其上部结构如同一个颠倒的字母C。C型结构的两臂分别产生一个谐振频率。该天线可看作一个长为(L1+T+L2),宽为(W1+W2+W3)环形单极子减去左上角的部分所形成的。天线采用共面波导馈电,特征阻抗为50 Ω,微带馈线宽度Wf,馈线和地板之间的缝隙宽度为g。地板的长宽分别为L,W。

天线设计在一块相对介电常数为4.4,厚度为1.6 mm的FR4介质基板上。天线总尺寸为36 mm×28.6 mm×1.6 mm。天线分别谐振在2.5 GHz和5.5 GHz,并覆盖了IEEE802.11 a/b/g中所规定的WLAN的工作波段。
2 仿真结果和分析
利用Ansoft HFSS进行优化,可得到较好的天线性能。天线的几何参数如下:Wf=3mm,g=0.5mm,L=17mm,W=1mm,Ls=36mm,Ws=28.6 mm,L1=1.5 mm,T=1.5 mm,W1=14.5mm,L2=12 mm,W2=0.5 mm,L3=5.5 mm,W3=1 mm,L4=9 mm,W4=0.5 mm,L5=2 mm。Wf、g分别取3 mm,1 mm使得天线的CPW传输线的阻抗为50 Ω。通过HFSS仿真得到天线的S11仿真结果,如图2所示。可看出天线获得-10 dB同波损耗的两个频段,分别是低频段2.35~2.62 GHz和高频段4.25~6.30 GHz。这两个频段覆盖了IEEE 802.11a/b/g,并避开了WiMax的频段。令天线的两个谐振频率分别为f1,f2(f1低于f2)。

在天线的其他参数不变的情况下,几个重要参数分别改变对天线的影响。图3所示的是L3的变化对于天线性能的影响。在天线其他参数不变的情况下,随着L3的增大,高频部分的有效带宽从无到有,并且带宽逐渐增大。从图中可以看出当L3小于一定的长度时,天线就无法覆盖5.15~5.35 GHz,5.725~5.825 GHz这两个WLAN所需的频段。L3改变同时也会对低频部分产生影响。当L3增大时,低频部分的带宽逐渐减小,f1平移到更低的频率上。所以在权衡高低频带宽时,L3的长度选为5.5 mm。

图4是L4对回波损耗的影响。可以看出L4的变化对高低频都有影响,随着L4的增加,f1,f2向更低的频率移动,带宽都在减小。说明随着L4的增加,天线阻抗匹配情况越来越差。

由图5可以看出天线边缘到基板边缘的距离对天线的阻抗带宽有较大影响,属于敏感参数。随着L5减小,天线的阻抗带宽在低频略有增加,同时中心频率向高频方向偏移;而同时天线高频部分的带宽减小,中心频率也向更高频方向偏移。设计时需根据实际需要,确定天线基板的长度。

图6表示该天线在2.5GHz和5.4 GHz频点上的E面、H面方向图。天线E面方向图在2.5 GHz处呈类似偶极子的哑铃型,而在5.4 GHz处却变得更像全向天线。而天线H面一直具有较好的全向性。
3 结束语
介绍了一种双频单极子天线。该天线在CPW结构上利用其两臂来产生两个不同的谐振频率(2.35~2.61 GHz和4.69~6.46 GHz),且两个谐振点的位置和带宽都符合WLAN的设计要求。该天线体积比文献中天线的体积减小了17.1%。同时该天线具有双频带的特点,结构简单、剖面低、易和电路集成、成本低,可以应用于WLAN系统中。


