- 易迪拓培训,专注于微波、射频、天线设计工程师的培养
应用于捕虾器的直流升压电路
录入:edatop.com 点击:



电路原理
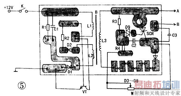
电路如图1所示。该电路主要由振荡、升压、整流、触发和放电输出等五部分构成。R1、C1、R2、D1、D2和VT及 L1、L2组成振荡电路。其中L2为反馈线圈。其振荡频率约在数十千赫。振荡所产生的脉冲电压通过L3感应升压,由D3~D8整流后获得的直流电压一方面经A、B(A、B两端通过导线置于海水的电极中)向储能电容C3充电;另一方面也经R3对C2充电。当C2两端的电压达到触发二极管D9的导通电压时。可控硅SCR被触发导通,储能电容C3通过SCR向A、B端放电,使在海域里电极之间的虾受电击晕而被打捞。其中。R3、R4、w和C2组成移相电路。调节可变电阻W改变C2的充电时间,从而控制C3的放电频率,达到理想的捕虾效果。
元件选择
振荡管VT为大功率管,要求 BVceo>200V。1cm>8A.如C3995。散热器面积不应小于75cm2。若无此类管。可用四个3DDl5D并联使用(如图2所示).但需要这四个管子的参数尽量一致。避免个别管性能差异大发热不均而烧坏。R2选用10Ω/10W的水泥电阻:D9为击穿电压30V的触发二极管DB3 可控硅 SCR选用20A,耐压600V的螺栓型单向可控硅.如 EGE06-06。其外形和引脚如图3所示。 C3采用25μ、450V的油浸电容。值得一提的是,此电容若用电解电容时.效果不好。且易损坏。
制作与调试
脉冲变压器B需自制.磁芯采用21英寸彩电的行输出变压器磁芯。先用绝缘纸制作一个骨架,然后用Φ1.2mm的漆包线在骨架上绕24T作 L1.用击0.7mm的漆包线绕12T作 L2。绕好L2后再用绝缘纸缠绕两圈作绝缘,以防高压打火,再用Φ0.4mm的漆包线绕上300T作输出线圈L3。绕制好线包.装入磁芯时.磁芯的对接端加1 2个绝缘纸做成的垫,目的是使磁芯留有磁隙,防止磁饱和。铁氧体磁芯很容易破碎,所以安装磁芯时,应缓缓用力把它垂直插入线包中,不得硬敲以免磁芯损坏。绕制好的脉冲变压器有条件的话可经浸漆处理,使其防潮.提高绝缘性能。
接A、B端的是金属棒和鱼网。可用2米长的竹竿作手竿.通过多股胶皮线把A、B与金属棒和鱼网连接,如图4所示。鱼网圈用金属丝制成。由于所使用的环境恶劣,故金属棒和鱼网圈不要用一般的铁线,最好用Φ6mm以上的铜线或不锈钢线,以免生锈严重影响捕虾效果。
元件焊接无误后。先不接入L3,通过调试低压振荡部分。若听到“吱吱”声。说明电路已起振,再接入L3;若电路不起振。将反馈线圈L2的极性互换即可。电路起振后,接入L3,调试高压部分:用220V、100W的灯泡作负载,接入A、B端.此时若灯泡一灭一亮.且发亮时亮度很大.并发出“呜一呜一”声,说明制作基本成功。调整w,使灯泡闪亮的频率为每二秒三次,即可下海使用。
常见故障检修
1.电路不起振
接通电源后没有听到“吱吱”振荡声.说明电路停振。振荡部分损坏或高压部分存在短路,都会造成电路不起振。检查时,先断开L3,若听到“吱吱”声.说明高压部分存在短路现象,着重检查可控硅和储能电容是否击穿。若没有听到“吱吱”声,则是振荡部分有故障,检查振荡管是否损坏等。如果振荡管是由四个3DD15D组成,损坏其中一个后.不要只换该管.应一起换掉四个管子,以免新旧管子的参数不一致留下隐患。
2.无高压放电
若电路起振.但用220V、lOOW的灯泡作负载,灯泡不闪亮时。应检查L3接头是否脱落或被腐蚀断,可控硅是否开路。储能电容C3是否能充放电等。
3.放电频率不可调
放电频率过快或过慢或不可调.都与R3、R4、W和C2有关。这些元件当中的一个参数发生变化,都会造成放电频率变化。不利于捕捉虾。这时.应检查可调电阻W是否接触不良,R3、R4阻值是否变值,C2是否损坏等。
本捕虾机适用于在海水或咸水养殖场里捕虾。若用于淡水江河捕虾.适当改变L3的匝数。

射频工程师养成培训教程套装,助您快速成为一名优秀射频工程师...
天线设计工程师培训课程套装,资深专家授课,让天线设计不再难...
上一篇:MAX887H构成的低噪声、高效率PWM降压变换电源
下一篇:逆变器电路
大全之一
射频和天线工程师培训课程详情>>

